高层建筑给排水五大新技术及系统设计步骤详解
近年来高层建筑给排水技术不断发展,相较于以往的技术,又有了哪些提高,哪些变化,哪些优势呢?下面来为大家盘点一下最新的建筑给排水处理技术。
1.超高层屋面雨水排放

对于300m以下高度的超高层建筑,通常采用不分区的雨水排水系统,有很多成功的案例。但在使用中也存在一些问题,如经常溢流对建筑周边地面的影响、大暴雨时接雨水出户管的检查井井盖被顶起等。
分析原因,主要是屋面溢流口设置高度不当及雨水系统中的空气在检查井内析出,导致检查井内雨水气水流态不稳定所致。
2.真空排水

用的极少,不限于高层建筑。特点是可以随意上下弯曲管道,要是能够解决运行费用的问题,那么排水以后就完全可以不用管结构专业了。
真空高速排水系统到底如何工作,可以将水瞬间排走呢?真空管道内的排水水流速度可达到3-6米/秒,而普通排水系统的排水速度顶多达到1米/秒。假设一套实用面积100平方米、楼层高度为3米的住房完全被水淹没,用一排水能力为2立方米/秒的真空高速排水系统仅需要2.5分钟就能将这300立方积水排走。而采用目前的城市排水系统,在毫无故障的理想状况下,同口径大小的排水管道一般也要6.5分钟才能将这些水排走。
目前普遍采用的重力排水系统大多只能顺利通过浓度较低、杂质很少的液体,一旦泔水、淤泥、塑料袋、碎石、砖块等杂物混为一体,极易堵塞管道。目前城市遭遇大雨,排水系统经常瘫痪,很大原因就在于此。
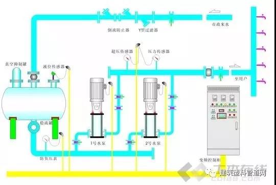
3.超高层建筑叠压供水

利用室外给水管网余压直接抽水再增压的二次供水方式
一般来说,高层建筑只需采用并联分区供水,不存在叠压。但是100m以上超高层推荐使用串联供水。现在一般采用的多是设备层设中间转输水池,占用空间不说,还给结构增加负担。新技术应该会采用管道泵直接叠压供水,不设中间转输水池,但是要解决的问题是供水的可靠性以及系统的稳定性问题,现在还极少采用。
市政管网压力理论上只能供应到4层,但是现在楼宇层数都很高,原来都是在楼底有个水箱,市政管网的水自动流到水箱,然后再用水泵打上去,只不过这样不节能,市政管网的压力直接流失掉了,而且水箱不是全封闭的,容易有脏东西啊或是空气污染,需要定期清理,不卫生,维护也麻烦。
现在,市面上一种无负压的,就是没有水箱,用个储水罐,加泵,叠加市政管网的压力,这样环保,也节能。
打个比方,如果3楼用水,市政管网压力供的到,水泵是不开的。
如果8楼用水,市政管网压力只能供水4层,那么水泵开启,但是提供的压力有4-8层,这样加起来,8楼水龙头一开就有水了。
4.无负压供水

虽然已经广泛使用,但真的是个非常好用的新技术。完全不用设置生活水池和水箱,设计和使用都极其简便,直接套一体化设备,大大简化设计。论文可以从无负压设备的使用条件和有点入手,个人感觉很有东西可以写。
通常我们所说的无负压供水设备,一般指的是无负压变频供水设备,也叫变频无负压供水设备,是直接连接到供水管网上的增压设备。传统的供水方式离不开蓄水池,蓄水池中的水一般自来水管供给,这样有压力的水进入水池后变成零,造成大量的能源白白浪费。
而无负压供水设备是一种理想的节能供水设备,它是一种能直接与自来水管网连接,对自来水管网不会产生任何副作用的二次给水设备,在市政管网压力的基础上直接叠压供水,节约能源,并且还具有全封闭、无污染、占地量小、安装快捷、运行可靠、维护方便等诸多优点。
5.中水回用与雨水收集系统

废水回用,通常与中水回用混为一谈,但是有所不同,废水回用指工业废水经过UF+RO工艺回用到生产线,循环使用的,回收率相对低于75%,非用于绿化浇灌、车辆冲洗、道路冲洗、家庭坐便器冲洗等。
雨水收集,完整的说应该叫做“雨水收集与利用系统”,是指收集、利用建筑物屋顶及道路、广场等硬化地表汇集的降雨径流,经收集——输水 ——净水——储存等渠道积蓄、雨水收为绿化、景观水体、洗涤及地下水源提供雨水补给,以达到综合利用雨水资源和节约用水的目的。具有减 缓城区雨水洪涝和地下水位下降、控制雨水径流污染、改善城市生态环境等广泛的意义。雨水收集利用建筑、道路、湖泊等,收集雨水,用于绿地灌溉、景观用水,或建立可渗式路面、采用透水材料铺装,直接增加雨水的渗入量。

网友讨论:
A:雨水管由于有出现满管流的可能,必须达到全管高度的抗压性才行。印象中目前的处理方式是300m以内用特殊管材直排,300m以上采用中间设备层消能的方式
B:对一般建筑而言,中水回用和雨水收集都难以实施,技术可行,经济也许暂时合理,但管理维护困难,后期费用高,长期可靠运行的很少,有待进一步的技术突破。
C:超高层串联供水,不用转输水箱,直接水泵接力极少。
高层建筑给排水系统设计步骤详解

一、高层建筑给水系统设计步骤详解
1、确定建筑给水引入点(一般为两点引入)及控制方式[一般为两阀(闸阀、止回阀各一)一表];
2、根据市政给水资料确定采用市政给水余压供水区间(一般为从建筑地下部分至上部3-4层);
3、根据建筑功能分区和用水点资料确定建筑上部生活给水系统分区(一般分区原则为按建筑高度35-60米分区,建筑要求供水等级越高则分区建筑高度越小;另外要考虑相同建筑功能的空间尽量在相同供水分区内);
4、确定屋面(含各分区)生活或消防水箱设置位置(水箱容积及形状规格等根据计算结果确定);
5、根据给水分区对各用水点进行优化的给排水平面布置(各分区给水立管可以设置在一个管道井内方便检修维护;除特殊要求外一般不考虑分层给水计量;除特殊要求外一般应考虑分层给水控制;给水管线布置应水力条件良好;确定给水管线材质-方便水力计算查相应水力计算表);
6、标注给水立管编号并绘制管道井大样图,注意分层给水支干管应与相应分区给水立干管连接;
7、根据给水管线平面布置绘制给水轴测图,编制给水水力计算表(注意是否有集中热水供应;一般只需要对有代表性的给水管线进行详细的水力计算,其它可以根据该计算结果参考确定流量、管径、水头损失等参数);
8、根据水力计算结果确定整个建筑给水系统的管径(避免片面根据计算结果频繁变换管径);根据水头损失计算资料确定建筑给水设备所需要的设计扬程(最上区应考虑屋面消防水箱采用生活水泵供水);根据流量计算资料确定建筑给水设备所需要的设计流量;
9、如建筑有设置中水系统要求其系统设计参考以上步骤;
10、图纸完善及设计和计算资料整理。
二、高层建筑排水系统设计步骤详解
1、根据市政排水资料确定建筑排水的总体走向(建筑污水汇集后一般通过局部污水处理构筑物-化粪池后排入市政排水管网,根据建筑规模化粪池可以多处设置;注意室外排水检查井设置间距要求和污水流经化粪池等构筑物存在局部水头损失);
2、根据市政排水情况和建筑功能确定排水体制(即排水系统是否采用分流制-如建筑设置有中水系统则必须分流);
3、根据建筑给水系统布置进行优化的排水系统平面布置(排水系统一般不分区,一般需要设计专用或共用辅助通气立管;排水立管应尽量上下取直贯通;排水立管中部、下部及出户横管处应设置专用消能管件;建筑中下部排水水封应安全可靠-一般选择S型水封;排水管件一般选择自带检查口型);
4、对建筑地下部分进行排水管线平面布置(除正常排水点外设备间等一般应设置集水井排可能出现的积水-采用潜污泵提升排除);
5、确定排水管线材质(一般选择金属管材或加厚塑料管,排水出户横管最好选择金属管-做加强防腐措施);
6、绘制排水系统轴测图,进行排水系统水力计算(主要确定排水管径、敷设坡度、专用通气管管径;排水管出户标高应根据建筑的基础结构资料和市政排水资料确定);
7、建筑室外排水系统的优化平面布置及水力计算(主要确定排水管径、敷设坡度、埋设深度);
8、图纸完善及设计和计算资料整理。
三、高层建筑消防系统设计步骤详解
高层建筑消防系统设计严格执行现行《高层建筑防火设计规范》。
根据建筑等级和功能要求进行消防系统设计(主要为建筑消火栓给水系统、喷淋给水系统、消防器材配置等,其它消防系统暂不考虑)。
(一)消火栓给水系统
1、根据规范及建筑等级和建筑功能确定消火栓系统消防喷枪使用支数[一般为四~六支喷枪动作,即消火栓系统消防设计流量为20~30L/s;注意消防电梯前室必需布置消火栓(含消防立管)并且该消火栓不计算在动作消防流量之内;根据该参数计算设备间消防水箱的消火栓系统贮水容积-设计流量*消防时间(一般不低于二~三个小时)]和屋面消防水箱容积(一般二类高层消火栓系统为不低于12m3,一类高层为不低于18m3);
2、根据建筑高度进行消火栓系统的竖向分区(理论上每个分区建筑高度应不超过100米(原规范为80米),实际工程应用一般根据建筑等级采用60~80米,等级越高分区高度越小);
3、根据建筑平面布置确定消防立管的设置位置和数量;
4、根据立管布置进行消防系统的平面布置[主要内容为:消防管道井位置、消防立管位置及数量;消火栓位置及配置参数、室外平面布置图中应绘制水泵结合器(一般每个分区均需要设置)数量及位置、消防器材位置及数量和配置参数、设备间布置-(消防立管一般应在各分区建筑室内和室外分别连接成环状);
5、绘制消火栓系统给水轴测图,进行水力计算(确定消防给水流量、管线管径、各设计管路水头损失等),选择消防给水设备(一般选择成套设备,一般每个消防分区选择一套设备);并根据设备(水泵)实际参数(主要为扬程选定值一般会大于计算扬程)结合水头损失计算结果进行节流孔板的计算(设置节流孔板的目的是保证每个消火栓处的实际出流量为5 L/s。实际工程中节流孔板设置依据为消火栓栓口处工作压力应不超过40~50米水柱);
6、注意建筑最上一个分区应在建筑屋面设置屋面试验消火栓;
7、消防器材选择及数量应根据《建筑消防器材配置设计规范》计算确定(消防器材每个配置点应不少于两具);
8、图纸完善及设计和计算资料整理。
(二)喷淋给水系统
1、根据规范及建筑等级和建筑功能确定喷淋给水系统的设计流量(也可以根据规范要求的喷水强度结合作用面积计算确定);
2、根据计算流量确定设备间消防水箱的喷淋系统贮水容积-设计流量*消防时间(一般为一个小时)]和屋面消防水箱容积(≥设计流量*消防时间10分钟);
3、根据建筑平面布置进行喷淋系统的平面布置(注意喷头选型和数量统计),按照每个喷淋分区的喷头数量不超过800个(实际工程中一般应考虑安全系数3~5%,即实际喷头数量一般应少于800个)或静水压力不超过1.2MPa进行喷淋系统分区(注意喷淋系统分区与消火栓系统分区的区别);[平面布置图主要内容为:喷淋管道井位置、喷淋立管位置及数量;喷淋系统附件配置参数、室外平面布置图中应绘制水泵结合器(一般每个分区均需要设置)数量及位置等](喷淋立管一般在各分区建筑室内宜设计成环状,但室外应连接成环状);
4、根据喷淋系统分区进行设备间喷淋系统平面布置(喷淋泵一般应设置试验管线,排水进入集水井);
5、绘制喷淋系统轴测图,进行水力计算(一般采用流量迭加的作用面积法计算;计算目的为确定流量、管线管径、水头损失等);
6、根据计算结果选择喷淋设备(设备选择及节流孔板计算参考消火栓给水系统);
7、图纸完善及设计和计算资料整理。
四、高层建筑热水系统设计步骤详解
参考建筑给水系统和热水供应系统(教材资料)设计。
1、热水用水点不同于冷水用水点;
2、高层建筑供应热水系统必须设计回水管路(循环泵扬程一般小于2米),热水系统沿程温降一般选择5~10℃(要求越高温降越小);
3、热水系统分区基本同冷水系统分区,热交换装置一般设置在各分区或集中设置在设备间内;
4、需要进行主要部分(热媒选择;热媒耗量、热水部分耗热量计算、热交换装置选择等)的热工计算(热水量计算应注意热水计算温度和用水当量查表方法)。
TAG:

